随着ABS防抱死制动系统的普及,比ABS更高级的EBS电子制动控制系统也逐渐在卡车上装配。进口的MAN、沃尔沃、斯堪尼亚、依维柯等品牌车型基本都标配EBS系统在国内销售,而国产一些高端旗舰卡车车型,也开始装配。那么EBS究竟是个什么东西呢,很多人只闻其名不知其意,这次就浅入浅出的介绍一下。
提加商用车网签约作者:TrucksForever
一、普通制动系统工作原理
先从名字说起,EBS的全称是“Electronic Brake Systems”,简单粗暴的按顺序翻译就是“电子 制动 系统”,简称就是EBS。这里需要注意的关键词是“电子”,EBS的关键就是它了,在ABS系统的基础上,EBS增加一套电子控制系统去代替原来的机械系统控制刹车,概括成三个字就是“电控气”。
不理解没关系,我们用图说话。重型卡车现在普遍使用的制动系统是靠高压空气来制动,整车太复杂的制动气路图先略过,为了方便就简化成一个车轮,看上去更容易理解。

整个系统(严格来说是不完整,还有很多部件省略了)主要由空气压缩机、干燥器、储气筒、制动踏板(含制动总泵)、ABS电磁阀、制动气室等组成。
图中红色的管路是供气管路,分成两路,一路到ABS电磁阀,一路到制动踏板。黄色管路是控制管路,踩下踏板之后红色管路的压缩空气就到了黄色管路里面,然后到达ABS电磁阀,这个时候电磁阀就会打开,压缩空气进入到制动气室里面,刹车就开始起作用了(为了便于理解暂时不考虑ABS的介入)。
不能理解继续看,红色管路只负责供气,压缩空气到了ABS电磁阀那里就过不去,电磁阀处于关闭状态,就好像水龙头关了一样,水出不去;而黄色管路在不踩下制动踏板的时候是没有空气的,踩下制动踏板之后压缩空气就会进入黄色气管到达ABS电磁阀,ABS电磁阀就会被打开,红色管路的气继续进到制动气室里面,好比水龙头被打开,黄色管路就是控制水龙头打开与关闭的那只无形的手。
二、EBS工作原理
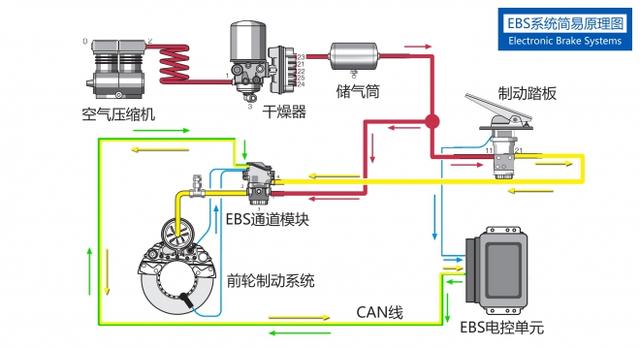
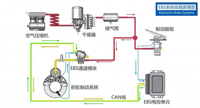
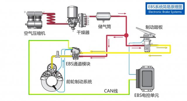
如果您看懂了上面普通的制动系统工作原理,仔细思考就会发现一个问题,那就是踩下制动踏板后空气从黄色的管路到ABS电磁阀还有一段距离,空气流过这段距离是需要时间的,这段时间就会造成制动延时。意思就是说你踩下了刹车,还要过一会才能感受到刹车开始起作用。EBS就很好的改善了这项缺点,以克诺尔的EBS系统为例,先看看整套系统的整体原理图,是不是眼花缭乱惊呆了?

故技重施,再把它简化成一个车轮的状态。相比于上一张传统的制动系统图片增加了一些东西,主要是多了一个EBS电控单元(其实上一张图ABS也有电控单元,为了便于理解忽略了),ABS电磁阀升级成为EBS通道模块(EBS Channel Module),制动踏板多了一条线到EBS电控单元,同时电控单元也有一条CAN线(可以粗暴的理解为数据线)到EBS通道模块,其余的部分和上面的传统的制动系统一样。

前面提到一个词“电控气”,这个电指的就是制动踏板出来的那条线和EBS电控单元到EBS通道模块的CAN线,用他来替代传统制动系统中那条黄色的气管去控制ABS电磁阀(在EBS系统中变成了EBS通道模块)。
这个EBS通道模块(下图为斯堪尼亚EBS通道模块)相当于进化版的ABS电磁阀,里面也有电磁阀,但是他还包含了数据传输功能,车轮的轮速传感器和刹车片磨损传感器的信号(前轮制动系统中两条蓝色线)也会传递到EBS通道模块里面,模块再通过CAN线传送给EBS电控单元处理。

大概理清楚之后我们来看一下EBS系统工作的过程,为了便于理解再简化一下,红色气管还是把气供给制动踏板和EBS通道模块;踩下制动踏板,踏板上有个传感器监测你踩的力度有多少,然后把这个数据通过蓝色的电线传到EBS控制单元,控制单元处理这个数据后通过CAN线输出到EBS通道模块,告诉模块该工作了,模块就打开电磁阀,红色管路的气继续进到制动气室,刹车开始工作。为什么说EBS制动速度更快就是这个原因了,气路延迟大大减少,电路传输速度肯定是比空气更快的。

再复杂一点EBS控制单元还会接收其他传感器发来的信号,根据不同的情况调整EBS通道模块的工作状态,实现ABS防抱死、ASR驱动防滑或是ESP(电子车身稳定系统)等功能。
那么,这个东西是否靠谱呢?很多人觉得电气化的东西不靠谱,毕竟刹车就是命。答案当然是靠谱,别忘了这个EBS虽然是电控气,但是传统的气控气管路还继续保留着呢,就算电控系统失效,机械系统还是可以继续工作(如下图),反而比传统制动系统更安全呢,双保险。

三、EBS的优点
了解完工作原理再说一说优点有哪些。首先是制动距离短,这个制动距离短是建立在相同的车辆条件下,相比于用ABS系统的车制动距离短许多,根据威伯科(WABCO)数据做了一个图表,同样的车速和车况,在50Km/h的时候带EBS的车制动距离短5米,80Km/h的时候制动距离足足短20米,90Km/h的时候带EBS的车制动距离短17米。

为什么EBS的制动距离会短这么多,这个还要从制动距离测算方式说起。制动距离并不是说从踩下制动踏板开始计算,而是从你想要刹车到车辆完全停下这段时间走过的距离才是制动距离。意识到要减速到踩下刹车踏板这个时间被称为“反应时间”;踩下刹车踏板之后气压到达制动气室推动摩擦片还要一段时间,这段时间被称为“建压时间”;好不容易刹车开始工作了,多长时间能停下来就要看轮胎、刹车片和路面状况了,这段时间被称为“制动工作时间”,三个时间加起来车辆走过的距离就是最后的制动距离。同样的反应时间,同样的制动工作时间,EBS制动距离更短的秘诀就是建压时间比无EBS的车更快。

还有制动踏板脚感、制动舒适性提高;可以做到制动管理功能,均匀的控制摩擦片磨损等;这些就不细说,最重要是能够拓展功能,装EBS可以轻松实现ABS防抱死和ASR驱动防滑功能,加入坡道起步辅助功能也是小菜一碟。因为是电子控制制动,通过和其他系统配合ESP(电子车身稳定系统)、ACC(自适应巡航)、AEB(提前紧急制动)等功能都可以实现,这也是以前反复在说EBS是这些功能实现基础的原因。
关于EBS其实还有很多东西没有说到,由于篇幅关系也不细讲,此文主要目的也只是让大家对EBS有个初步的认知,不至于只记得这是一个名词。如果有看不懂或者疑问的地方欢迎留言提问,文中有出错误也请指正,感谢。



